您好,欢迎进入格鲁夫机械设备制造有限公司官网!
减速机|丝杆升降机|减速电机|行业专用减速机|减速机配件|减速机厂|丝杆升降机厂|转向器厂

联系我们

邮箱:china@gelufu.com
电话:0312-6784766
在线咨询

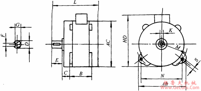
D系列高极比双速异步电动机外形及尺寸

发布日期:2023-12-28 22:05 浏览次数:

D系列高极比双速异步电动机外形及尺寸(图1)

格鲁夫减速机

D系列高极比双速异步电动机外形及尺寸(图2)

邮箱:china@gelufu.com

型号
B
C
D
E
F
G
K
M
N
S
AC
AB
HD
L
D300
150
±0.50
40
±1.50
+0.009
-0.004
±0.37
8
0
-0.036
24
0
-0.036
M8
175
304
16
310
342
390
288
D500
202
20
344

QQ:47447450

传真:0312-6784733

Copyright © 2023-2025 格鲁夫 版权所有 备案号:冀ICP备19023093号-2

电子营业执照图标 电子营业执照
选择语言
Hello,欢迎来咨询~