格鲁夫减速机
JZTT系列外形尺寸图 Mobile:13331225020
微信:grove_company
|
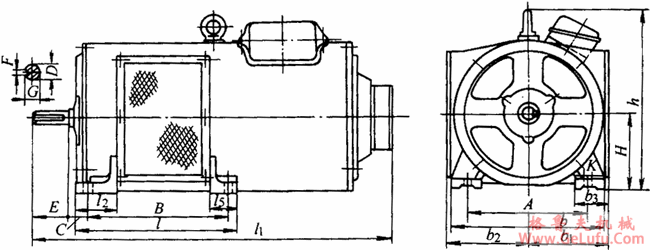
机座号 |
A |
B |
C |
D |
E |
F |
G |
H |
K |
b |
b1 |
b2 |
b3 |
h |
l |
l2 |
|
11
12 |
190 |
230 |
37 |
18 |
40 |
5 |
14.8 |
112 |
13 |
230 |
140 |
115 |
45 |
275 |
310 |
70
90 |
|
21
22 |
216 |
238 |
42 |
22 |
50 |
6 |
18.2 |
132 |
13 |
266 |
155 |
141 |
50 |
325 |
325 |
80
100 |
|
31
32 |
254 |
265 |
44 |
28 |
60 |
8 |
23.5 |
160 |
16 |
320 |
175 |
175 |
52 |
400 |
325 |
90
65 |
|
41
42 |
279 |
325 |
46 |
32 |
80 |
10 |
26.8 |
180 |
16 |
360 |
195 |
195 |
70 |
430 |
379 |
100
65 |
|
51
52 |
318 |
355 |
48 |
38 |
80 |
12 |
32.8 |
200 |
20 |
400 |
250 |
215 |
75 |
485 |
430 |
145
100 |
|
61 |
380 |
385 |
70 |
42 |
110 |
12 |
36.8 |
225 |
20 |
465 |
270 |
245 |
80 |
550 |
470 |
130
115 |
|
71
72 |
510 |
470 |
110 |
48 |
110 |
14 |
42.2 |
280 |
25 |
600 |
315 |
315 |
90 |
685 |
550 |
160
150 |
|
81
82 |
580 |
790 |
110 |
60 |
140 |
18 |
52.9 |
315 |
30 |
690 |
445 |
365 |
120 |
750 |
880 |
160 |
|
91
92 |
650 |
880 |
194 |
75 |
140 |
20 |
67.2 |
355 |
36 |
790 |
495 |
410 |
135 |
870 |
980 |
200 |